%
Of organizations say that stronger cyber hygiene could have prevented their incident.
%
Believe that AI and automation are the key to improving cyber hygiene.
hours.
Swimlane AI automation customers save 8 hours per day on in-production incident response workflows.
SANS Product Review
Swimlane for Incident Response and Visibility
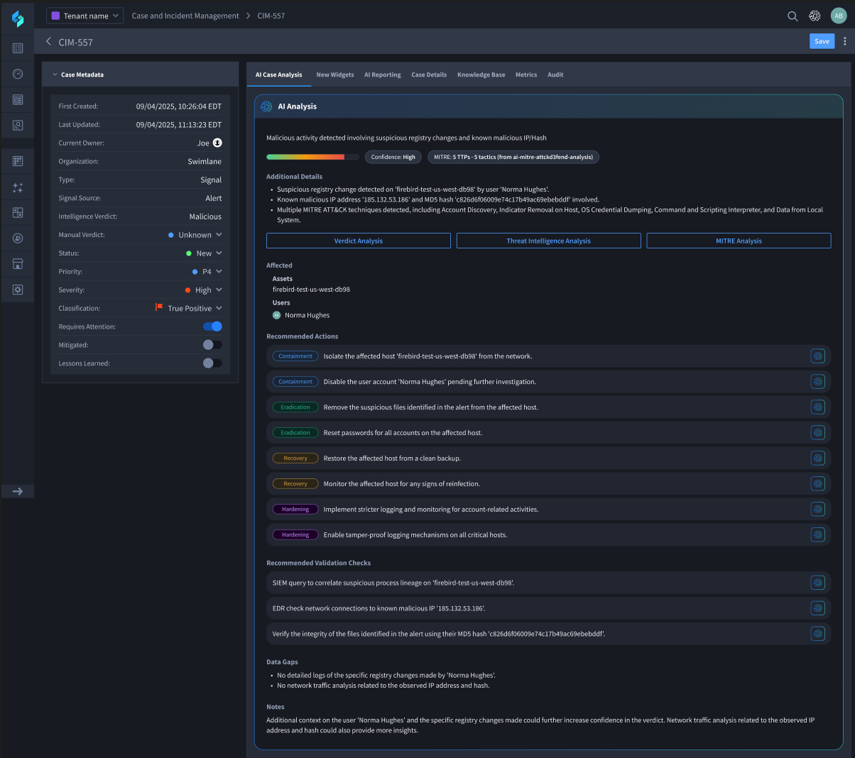
AI-Driven Incident Response
AI Incident Management FAQ
How does agentic AI improve incident response?
Agentic AI enables systems to take intelligent, autonomous actions during an incident. Unlike traditional AI that only assists analysts, agentic AI drives decisions and initiates responses at the point of inception, helping reduce mean time to respond (MTTR) and analyst fatigue.
How does Swimlane Turbine support incident response management?
Swimlan Turbine combines agentic AI and automation to empower security teams to improve the effectiveness, efficiency, and autonomy in their incident response processes. Turbine enables the design and execution of workflows that ingest telemetry, enrich alerts, recommend actions, take them, and generate complete case summary reports. This approach allows organizations to manage end-to-end incident response with speed, consistency, and precision.
What types of incident response actions can Swimlane Turbine automate?
Swimlane Turbine can automate virtually any incident response action authorized by the customer, including alert triage, indicator enrichment, user access revocation, endpoint isolation, case creation, compliance reporting, and threat intelligence lookups. Customers can build playbooks using a combination of traditional automated actors or actions executed by AI agents.
Swimlane Turbine for Incident Response
The world’s most capable security automation platform.
