The SOC Capacity Crisis
Security Operations Centers (SOCs) are drowning, and while this is a clichéd statement, it remains an unsolved and costly problem. The brutal truth is that 92% of breached organizations report that stronger cyber hygiene could have prevented their breach. AI and automation are key to operationalizing and enforcing the forgotten fundamentals that are critical for reducing risk.
As the Forrester 2026 Predictions for Technology & Security states, the race to AI trust and business value is on. I know you don’t blindly trust us or AI vendor hype, so I’ll take this opportunity to earn it. Continue reading this blog for a detailed overview of how features and capabilities in the Swimlane Turbine agentic AI automation platform address Tier 1 analyst tasks, including enrichment, triage, and documentation, across the four phases of the NIST Incident Response Lifecycle.
What is the NIST Incident Response Lifecycle?
The NIST Incident Response Lifecycle (from the National Institute of Standards and Technology) is a universally recognized standard for managing cyber incidents. It structures the response process into four critical phases:
- Preparation: Establishing tools, policies, and training before an event.
- Detection and Analysis: Monitoring systems and determining if an event is a genuine incident.
- Containment, Eradication, and Recovery: Limiting the damage and restoring affected systems.
- Post-Incident Activity: Lessons learned and preventative actions.
Next, I’ll walk you through how Turbine supports Tier 1 analysts across each of these phases.
NIST Phase 1: Preparation
The first step in addressing a security incident is to prepare the data needed for analyzing the alert. You must ingest the alert into your analysis workbench and match it with existing alerts, deduplicating any repeated alerts. Swimlane Turbine makes ingestion and deduplication effortless with over 500 connectors to virtually any tool imaginable and a platform that currently handles millions of alerts per month on behalf of Swimlane customers.
In Turbine, each data source has its own data, fields, and schemas. To support efficient analysis and response, you must normalize the data to a standard schema. This work involves field mapping and transforming data into a usable format. Turbine offers powerful AI-driven and classic automation tools to map and transform data to exactly what you want. Today, Turbine handles 336,148,372 data transformations per month, saving our customers 22,409,891 hours of work.
NIST Phase 2: Detection and Analysis
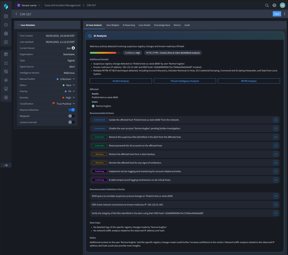
Once the alert has been consumed and normalized, the analysis begins. First, you want to correlate the alert to existing alerts and enrich the data with additional sources, such as threat or vulnerability intelligence feeds. Swimlane offers proprietary vulnerability data through Swimlane Intelligence and collaborates with dozens of threat intelligence sources. All of that data is analyzed and summarized by the Hero AI Threat Intelligence Agent.

Once enriched, the Hero AI Verdict Agent determines a preliminary verdict based on case data, enrichment, and past investigations. This verdict can be used to auto-close cases or set accurate priorities, helping analysts focus on only the most important tasks.

Further analysis and suggested actions are suggested by the Hero AI MITRE Agent, generating clear MITRE ATT&CK and D3FEND guidelines for next steps.

To help analysts understand complex cases, prepare reports, and potentially hand off to other agents, Swimlane offers AI-generated case summaries via the Hero AI Investigation Agent, freeing agents from one of their most disliked tasks.

Lastly, based on the incident data, including the summary, correlated cases, and investigation notes, cases can be automatically closed, escalated, or collaborated on. In Turbine, agents and playbooks can open support tickets, send messages, update severities, or simply close out false positives or benign alerts.
NIST Phase 3: Containment, Eradication, and Discovery
Once an alert is determined to be important, it is elevated to a case, and the remediation process begins. The Investigation Agent details the case, along with other similar cases, to compile a comprehensive response plan. Each step is spelled out along with prebuilt automations to execute each step of the plan.

Swimlane offers over 1,800 prebuilt playbook actions, often referred to as components, for taking containment and remediation actions on cases. If you don’t find what you need in the in-platform Turbine Library, it is very easy to build new playbooks for whatever processes your company requires using Turbine Canvas, a low-code playbook building studio.
Once built, these playbooks are integrated into the remediation plans and can even be fully automated, saving 20 hours per case.
NIST Phase 4: Post-Incident Activity
With agentic AI automation from Swimlane Turbine, cases are closed quickly and effectively. But, analyst work doesn’t stop at case closure. They often need to provide incident reports, detailing the situation, the steps taken, and the outcome. Hero AI-augmented reporting capabilities make this process seamless, enabling the creation of detailed, customized reports for any alert type.

In addition to reports, an analyst may want to document what they’ve learned during the incident resolution process in the Swimlane Turbine Knowledge Base. Then, all subsequent similar incidents will benefit from those learnings. Future investigations and responses will be smarter and faster, building on the growing details in the user’s Knowledge Base.
Control Your SOC Chaos with Agentic AI Automation
Swimlane Turbine and its Hero AI agents put an end to Tier 1 SOC alert fatigue, handling incident response across all four phases of the NIST framework. This comprehensive agentic AI automation platform reduces manual effort, shortens resolution times, and delivers the consistent, rapid responses critical for a bulletproof security posture.
Visit swimlane.com/demo to get a personalized Swimlane Turbine demo and see how you can automate the forgotten fundamentals.
Swimlane AI Agents Demo
Get a live demo of the Swimlane Turbine agentic AI automation platform to see how it can help you handle 99% of your tier 1 SOC tasks.

